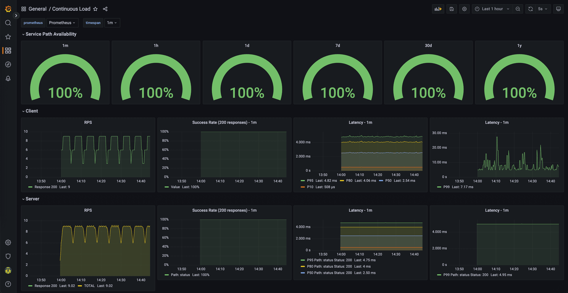
Learn how Continuous Load helps monitor network health proactively by running 24/7 network load across infrastructure, enabling teams to find and fix problems before users notice them.


spec:
schedule: "*/6 * * * *" # Every 6 minutes
containers:
- name: k6
image: grafana/k6
env:
- name: REQ_PER_SECOND
value: "{{ .Values.reqPerSecond }}"
- name: LOAD_TARGET_SERVICE
value: |
{{ .Values.loadTargetService | toJson }}
- name: THRESHOLDS
value: |
{{ .Values.thresholds | toJson }}
command:
["sh", "-c", "k6 run --out statsd /scripts/load.js; exit_code=$?; echo exit_code is $exit_code; exit $exit_code;"]
- name: prometheus-statsd-exporter
image: "prom/statsd-exporter:v0.20.0"
args: …
- --statsd.mapping-config=/etc/prometheus-statsd-exporter/statsd-mapping.conf
volumes:
- name: scripts-vol
configMap:
name: k6
- name: statsd-mapping-config
configMap:
name: statsd-config
items:
- key: statsd.mappingConf
path: statsd-mapping.conf
metadata:
name: continuous-load
…
data:
statsd.mappingConf: |-
defaults:
observer_type: histogram
histogram_options:
buckets: [0.005, 0.01, 0.025, 0.05, 0.1, 0.25, 0.5, 1, 2.5, 5, 10]
mappings:
- match: "k6.*"
name: "k6_${1}"
- match: "k6.check.*.*.*"
name: "k6_check"
labels:
http_name: "$1"
check_name: "$2"
outcome: "$3"
apiVersion: monitoring.coreos.com/v1
kind: PodMonitor
metadata:
name: k6-podmonitor
labels:
release: prometheus
spec:
selector:
matchLabels:
app.kubernetes.io/name: k6
podMetricsEndpoints:
- port: http
namespaceSelector:
matchNames:
- { { .Release.Namespace } }
helm repo add continuous-load https://coreeng.github.io/continuous-load/
helm repo update
helm upgrade -install --wait continuous-load \
--namespace ${namespace} \
continuous-load/continuous-load
apiVersion: grafana.integreatly.org/v1beta1
kind: GrafanaDashboard
metadata:
name: continuous-load
spec:
resyncPeriod: 5m
instanceSelector:
matchLabels:
dashboards: {{ .Values.grafanaInstanceLabel }}
json: >-
{
…
}
kubectl -n ${namespace} apply -f continuous-load-dashboard.yaml
This article is provided as a general guide for general information purposes only. It does not constitute advice. CECG disclaims liability for actions taken based on the materials.
Discover more insights from our blog collection

Explore the challenges of seeking support in big tech companies and the strategies to enhance the support experience. This post delves into the core issues faced by support teams and users of Internal Development Platforms (IDPs), highlighting solutions like comprehensive training, proactive support, and community-driven innovations.

A detailed comparison of Kubeadmiral and Karmada for multi-cluster Kubernetes management. This post explores their architectures, dynamic placement capabilities, and operational complexities to help you choose the right federation solution.

Explore the journey of migrating a high-traffic ad decision server from Cloud Run to GKE Autopilot. This post details the performance challenges with serverless, the benefits of a VM-based solution, and why GKE Autopilot became the ideal middle ground for scalability, cost-efficiency, and manageability.

Want To Talk This Through?
Build Continuous Load Testing Into Your Platform. Let's Discuss Practical Implementation.